Workforce Trends
Workforce Trends gives you an ability to take a look at data over time, compare data within a survey or between surveys and view the average score of the entire or selected items in the survey. You can view the analytics on mean, eNPS and prominence.
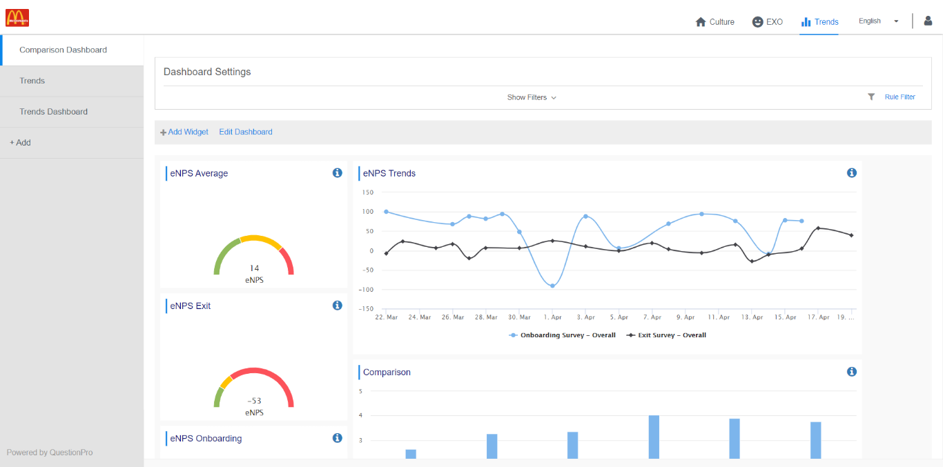
Workforce trends will give you an ability to create 3 widgets
- Overall average
- Time trend
- Comparison chart
How do I create an overall average widget?
To create an overall average widget
-
Go to: Workforce employee portal » Trends
- Click on Add Widget
- Select the chart type as Overall Average
- Select the survey, deployment and items (for mean and prominence analytics) to view the overall average widget
Click on edit dashboard to resize, move and delete the widget
How do I create a time trend widget?
To create an time trend widget
-
Go to: Workforce employee portal » Trends
- Click on Add Widget
- Select the chart type as Time Trend
- Select the survey, deployment and items (for mean and prominence analytics) to view the overall average widget. You can select multiple survey in time trend.
- View your time trend widget
Click on edit dashboard to resize, move and delete the widget
How do I create a comparison widget?
To create an comparison widget
-
Go to: Workforce employee portal » Trends
- Click on Add Widget
- Select the chart type as Comparison
- Select the survey, deployment and items (for mean and prominence analytics) to view the overall average widget. You can select multiple survey in comparison widget.
- View your comparison widget
Click on edit dashboard to resize, move and delete the widget
How to add a Heatmap widget for Demographic Comparison?
Demographic comparison can be seen through a new heat map widget on the dashboard.
Data in the heatmap widget can be represented as a mean or agreement percentage. The values will be color coded ranging from the highest to lowest value for specific behavior, with red being the lowest mean/agreement and green being the highest mean/agreement,yellow falling in the middle. To create a Heatmap
-
Go to: Workforce employee portal » Trends
- Click on the Add Widget button to add the heatmap widget on your dashboard.
- Select the chart type as Heatmap
- Select the Analytics select if you want to compare means or agreement percentages. Click on the Next button to continue.
- Choose the survey and a deployment date on this screen. Then, Select the custom field from the dropdown list to create a heat map.
- Under values, you can select if you want each segment of the demographic compared, or you can choose only specific ones for comparison.
- The heatmap will be generated based on selected demographic values to show the responses.
- To see subsections of each metric as the expanded view, click on the down arrow and you will see the specific items.
- Click on the Edit option on the top right of the heatmap to modify the heatmap view and the sections.
- For example, click on the Sections dropdown to select or deselect the section.
License
This feature is available with the following license :
Workforce
Thank you for submitting feedback.